thumbnail

λŒ€μ‹œλ³΄λ“œ

πŸ“Œ[λŒ€μ‹œλ³΄λ“œ]

λŒ€μ‹œλ³΄λ“œμ—μ„œλŠ” 총 νšŒμ›μˆ˜ / μ ‘μˆ˜μ€‘μΈ 곡고 / TODAY / 1:1 문의 등을 확인 ν•  수 μžˆμŠ΅λ‹ˆλ‹€.

ν•­λͺ©λͺ…

이름

총 νšŒμ›μˆ˜

μ±„μš©μ‚¬μ΄νŠΈμ— κ°€μž…ν•œ κ°€μž…μž 수(계열사 포함)λ₯Ό 확인할 수 μžˆμŠ΅λ‹ˆλ‹€.

μ ‘μˆ˜ 쀑 곡고

ν˜„μž¬ μ ‘μˆ˜κ°€ 진행쀑인 곡고 수이며, 클릭 μ‹œ ν˜„μž¬ μ ‘μˆ˜ 쀑인 곡고λ₯Ό 확인할 수 μžˆμŠ΅λ‹ˆλ‹€.

Today

클릭 μ‹œ, 였늘 μ΅œμ’… μ œμΆœν•œ μ§€μ›μžλ₯Ό 확인할 수 μžˆμŠ΅λ‹ˆλ‹€.

1:1 문의

클릭 μ‹œ, νšŒμ›μ΄ 남긴 1:1 문의 사항을 확인할 수 μžˆμŠ΅λ‹ˆλ‹€.

ν•­λͺ©λͺ…

이름

총 νšŒμ›μˆ˜

μ±„μš©μ‚¬μ΄νŠΈμ— κ°€μž…ν•œ κ°€μž…μž 수(계열사 포함)

μ΅œμ’…μ œμΆœ νšŒμ›μˆ˜

μ±„μš©μ‚¬μ΄νŠΈ λ‚΄μ˜ 곡고에 μ§€μ›ν•œ μ§€μ›μž 수 (쀑볡 포함)

μž„μ‹œμ €μž₯ νšŒμ›μˆ˜

μ±„μš©μ‚¬μ΄νŠΈ λ‚΄μ˜ 곡고에 μž„μ‹œ μ €μž₯ν•œ μ§€μ›μž 수 (쀑볡 포함)

미지원 νšŒμ›μˆ˜

μ–΄λ–€ 곡고에도 μ§€μ›ν•˜μ§€ μ•Šμ€ νšŒμ› 수 (μ±„μš© μ‚¬μ΄νŠΈμ— νšŒμ› κ°€μž…λ§Œ ν•œ νšŒμ›)

둜그인 λ‚΄μ—­ 클릭 μ‹œ, νšŒμ›μ˜ 둜그인 기둝을 μ΅œλŒ€ 100κ±΄κΉŒμ§€ 확인할 수 μžˆμŠ΅λ‹ˆλ‹€.

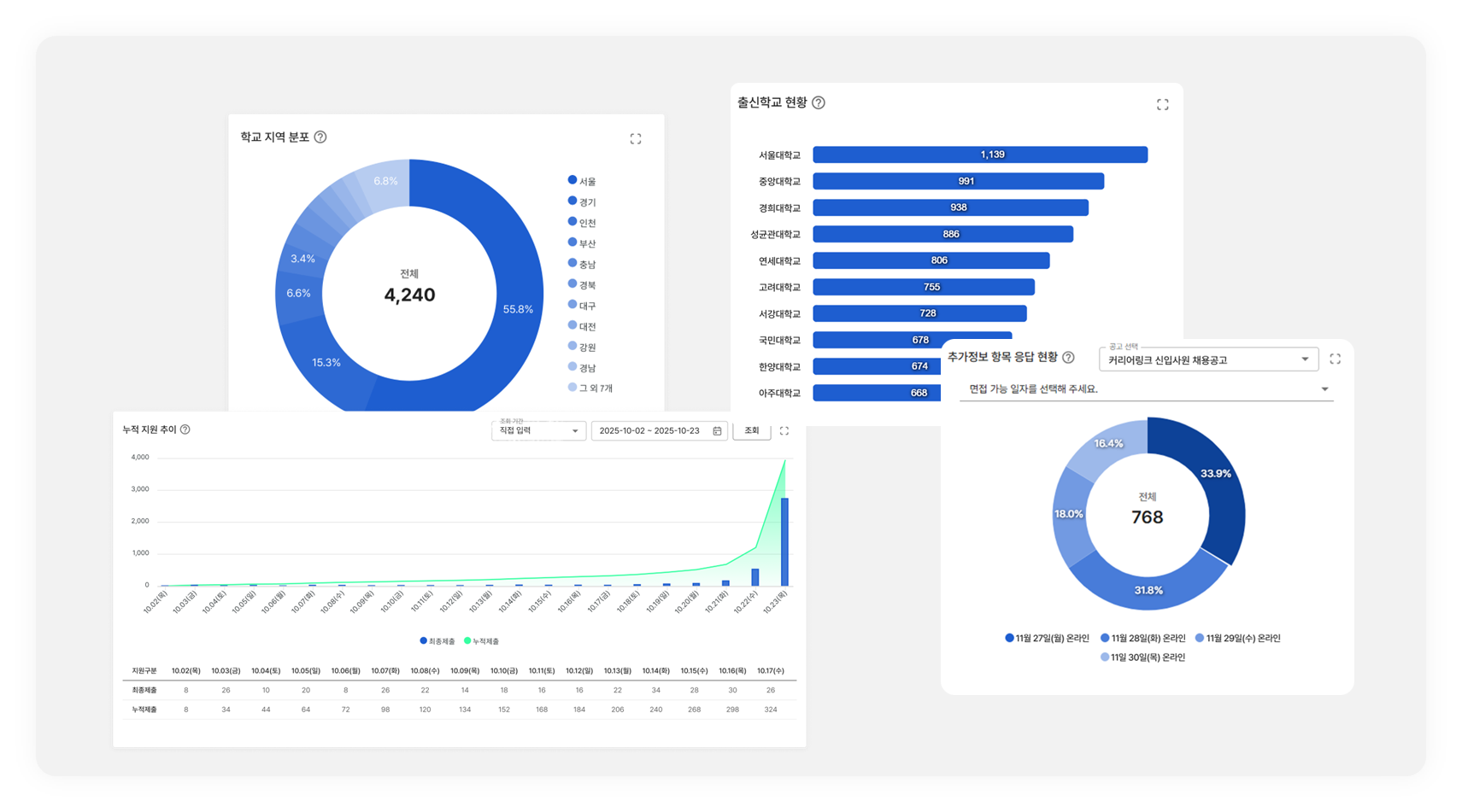
μ›ν•˜λŠ” 곡고λ₯Ό μ„ νƒν•œ λ’€, ν•΄λ‹Ή 곡고의 지원 ν˜„ν™©, μ§€μ›μž 톡계, μœ μž… 경둜 등을 확인할 수 μžˆμŠ΅λ‹ˆλ‹€.